---
vssueId: 77
description: 使用Kuboard在Kubernetes上安装监控套件,并对example微服务实现资源层监控、中间件层监控、链路追踪和APM监控
---
# 监控 example
## 前提
必须具备如下条件:
* 已完成 [导入 example 微服务](/guide/example/import.html)
* 已配置了 NFS [StorageClass](/learning/k8s-intermediate/persistent/storage-class.html)
::: warning
监控套件相关的功能目前处于 alpha 状态,虽然在实际投产项目中取得了非常好的效果,但是产品化封装还需要进一步改进。
:::
::: tip
许多网友自己搭建 NFS 测试环境,再创建 NFS存储类,经常碰到 `access denied` 这类权限问题。为了帮助大家更快地完成 NFS 测试环境搭建,Kuboard提供了一篇NFS相关的简明文档,请参考 [搭建NFS Server](/learning/k8s-intermediate/persistent/nfs.html)
:::
假设您已进入 example 名称空间,如下图所示:

## 安装监控套件
### 安装全局监控套件
* 在 master 节点执行 此步骤必须执行
```bash
kubectl -n kube-system create secret generic etcd-certs --from-file=/etc/kubernetes/pki/etcd/server.crt --from-file=/etc/kubernetes/pki/etcd/server.key
```
* 将鼠标移到 ***设置*** 菜单

* 点击 ***监控套件 - example***

* 点击 ***全局监控套件 / 查找并安装***

* 点击 ***资源层监控套件 / 安装***

* 点击 ***全局监控套件 / 资源层监控套件 / 安装***

* 根据向导提示,完成工作负载的导入

* 点击 ***资源层监控套件 / 初始化***
::: danger 需要时间
由于下载镜像需要时间,您可能需要等待5-10分钟后,才能完成监控套件对应 Pod 的启动。请在所有 Pod 成功启动后再执行初始化。初始化成功的话,您将看到如下提示信息。(如果第一次初始化没有看到 “创建 dashboard 成功” 的消息,可等候一段时间,监控 Pod 启动成功后再“重新初始化”)
:::

#### etcd-secrets未找到
在 `kube-system` 名称空间中,查看到 `监控指标采集` 这个部署出现错误,如下图所示:

点击查看详情后,提示 `etcd-secrets not found`,如下图所示:

此错误出现的原因是,您忽略了本文最开始时要求的一个步骤 [在master节点执行](#安装全局监控套件),此时,您只需补充该步骤即可:在master节点执行如下命令
```sh
kubectl -n kube-system create secret generic etcd-certs --from-file=/etc/kubernetes/pki/etcd/server.crt --from-file=/etc/kubernetes/pki/etcd/server.key
```
### 安装名称空间监控套件
::: danger 提示
名称空间监控套件目前还未达到产品化的程度。您可以体验一下具体的使用,如需要定制到自己的项目上,请联系 Kuboard 作者。
:::
* 点击 ***名称空间监控套件 example / 查找并安装***

* 重复前述过程,安装监控套件
重复前述过程,完成如下监控套件的安装和初始化:
* Pinpoint 监控套件
* Prometheus 监控套件
* 熔断及限流 Sentinel
安装完成后,界面如下图所示:

### 查看监控套件的工作负载
* 点击 ***后退***
回到名称空间后,可查看到刚才安装监控套件时导入的监控层工作负载。
> 全局监控套件安装在 kube-system 名称空间

## 重启 example 容器组
* 点击导航栏中的 ***容器组列表***
在筛选条件中选择
* 展现层
* 网关层
* 服务层
* 持久层
* 中间件
并点击刷新
> * Kuboard 创建工作负载时,默认将其 imagePullPolicy 设置为 **Always**;
>
> * 删除容器组时,Kubernetes 将为该工作负载启动一个新的容器组,以尽可能地使工作负载的容器组数量等于该工作负载期望的副本数(replicas);
> * Kubernetes 在启动容器组时,根据 imagePullPolicy 的设置 Always,将会尝试从镜像仓库抓取最新镜像,这一特性,可以用于开发环境和测试环境的版本更新,因为您的 devops 系统肯能不会为 daily build 生成新的镜像标签;
> * 此处删除容器组的目的是,重新启动容器,以便容器中的监控探针能够检测到其对应监控套件的存在。

* 在列表中选择
选中如下容器组:
* cloud-eureka-0
* db-example-xxxxxx-xxxx
* gateway-example-xxxxxx-xxxx
* svc-example-xxxxxx-xxxx
* web-example-xxxxxx-xxxx

* 点击 ***删除*** 按钮

* 点击 ***确定***

* 点击 ***应用***

* 等待,直到容器组调整完成

* 点击 ***后退***

## 查看监控信息
### 查看资源层监控信息
* 点击 ***展现层 / web-example***
如果您在下图中没有看到 ***Nginx 监控***, ***容器组监控*** 等,请刷新您的页面,因为监控套件初始化之后需要刷新页面才能加载并显示。刷新很重要

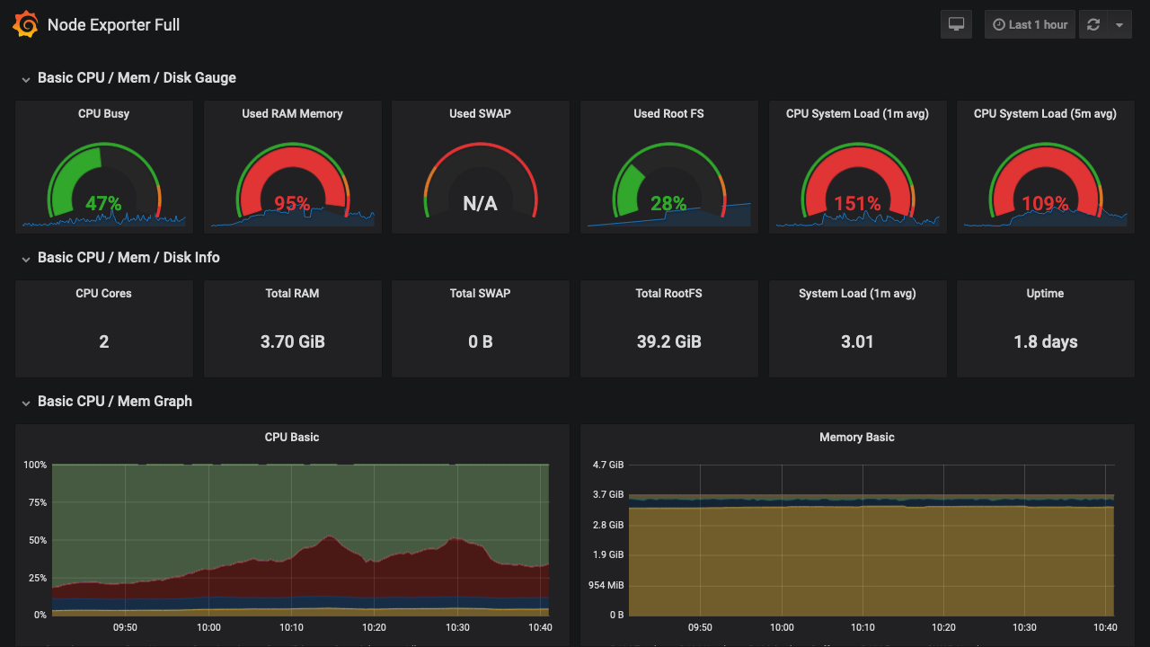
* 点击 ***所在节点监控***
可查看所在节点的资源使用情况监控信息

### 查看中间件层监控信息
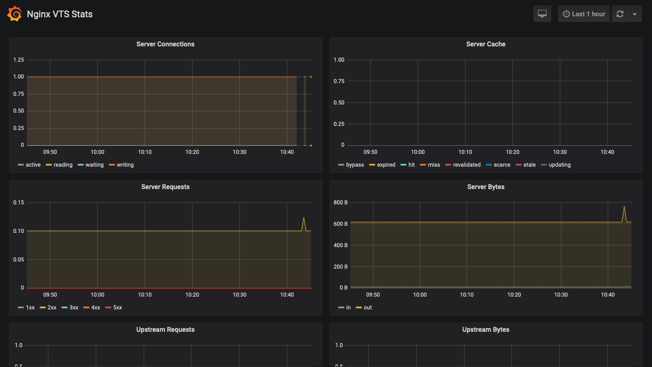
#### 查看 Nginx 监控
* 点击 Nginx 监控

#### 查看 MySQL 监控
* 返回 ***example*** 名称空间
* 点击 ***持久层 / example db***
* 点击 ***MySQL 监控***

#### 查看 JVM 监控
* 返回 ***example*** 名称空间
* 点击 ***微服务层 / example***
* 点击 ***Java 虚拟机监控***

### 查看链路追踪监控信息
* 在 ***微服务层 / example*** 中点击 ***链路追踪***


## 直接访问全局监控
如果想要直接访问全局监控的 Grafana 界面(通常并不需要这么做),url 如下所示:
```
http://任意节点IP:32567/eip-monitor/namespace/kube-system/service/monitor-grafana/port/3000/login
```
* 用户名为: `admin`
* 密码为: `jmx09KT23BClpa7xzs`
::: warning Grafana密码
* 全局监控的产品化程度已经比较高,但是,目前仍然为解决安装全局监控时,自定义 grafana 用户名和密码的问题。请使用者知晓。
* 目前的建议是:
* 将 Kuboard 的访问通路做成相对私有化的方式,例如只能通过 vpn 访问
* 完成全局监控的安装之后,登录 grafana,并手工修改 grafana 密码
:::