Files
kuboard-press/guide/example/monitor.md
huanqing.shao 493e4272d7 deploy
2019-07-25 06:22:52 +08:00

5.5 KiB
Raw Blame History

监控 example (alpha)

前提

必须具备如下条件:

!> 监控套件相关的功能目前处于 alpha 状态,虽然在实际投产项目中取得了非常好的效果,但是产品化封装还需要进一步改进。

假设您已进入 example 名称空间,如下图所示:

image-20190723121433809

安装监控套件

安装全局监控套件

  • 在 master 节点执行
kubectl -n kube-system create secret generic etcd-certs --from-file=/etc/kubernetes/pki/etcd/server.crt --from-file=/etc/kubernetes/pki/etcd/server.key
  • 将鼠标移到 设置 菜单

image-20190723150525017

  • 点击 监控套件 - example

image-20190723150616633

  • 点击 全局监控套件 / 查找并安装

image-20190723150853277

  • 点击 资源层监控套件 / 安装

image-20190723151045112

  • 点击 全局监控套件 / 资源层监控套件 / 安装

image-20190723151103353

  • 根据向导提示,完成工作负载的导入

image-20190723151339137

  • 点击 资源层监控套件 / 初始化

    由于下载镜像需要时间您可能需要等待5-10分钟后才能成功执行初始化。初始化成功的话您将看到如下提示信息。

image-20190723151357262

安装名称空间监控套件

  • 点击 名称空间监控套件 example / 查找并安装

image-20190723151422460

  • 重复前述过程,安装监控套件

    重复前述过程,完成如下监控套件的安装和初始化:

    • Pinpoint 监控套件
    • Prometheus 监控套件
    • 熔断及限流 Sentinel

    安装完成后,界面如下图所示:

image-20190723151711230

查看监控套件的工作负载

  • 点击 后退

    回到名称空间后,可查看到刚才安装监控套件时导入的监控层工作负载。

    全局监控套件安装在 kube-system 名称空间

image-20190723151804727

重启 example 容器组

  • 点击导航栏中的 容器组列表

    在筛选条件中选择

    • 展现层
    • 网关层
    • 服务层
    • 持久层
    • 中间件

    并点击刷新

    • Kuboard 创建工作负载时,默认将其 imagePullPolicy 设置为 Always

    • 删除容器组时Kubernetes 将为该工作负载启动一个新的容器组以尽可能地使工作负载的容器组数量等于该工作负载期望的副本数replicas

    • Kubernetes 在启动容器组时,根据 imagePullPolicy 的设置 Always将会尝试从镜像仓库抓取最新镜像这一特性可以用于开发环境和测试环境的版本更新因为您的 devops 系统肯能不会为 daily build 生成新的镜像标签;

    • 此处删除容器组的目的是,重新启动容器,以便容器中的监控探针能够检测到其对应监控套件的存在。

image-20190723151845303

  • 在列表中选择

    选中如下容器组:

    • cloud-eureka-0

    • db-example-xxxxxx-xxxx

    • gateway-example-xxxxxx-xxxx

    • svc-example-xxxxxx-xxxx

    • web-example-xxxxxx-xxxx

image-20190723151902003

  • 点击 删除 按钮

image-20190723151914994

  • 点击 确定

image-20190723151932871

  • 点击 应用

image-20190723151951910

  • 等待,直到容器组调整完成

image-20190723152020605

  • 点击 后退

image-20190723152040219

查看监控信息

查看资源层监控信息

  • 点击 展现层 / web-example

    如果您在下图中没有看到 Nginx 监控 容器组监控 等,请刷新您的页面,因为监控套件初始化之后需要刷新页面才能加载并显示。

image-20190723152124196

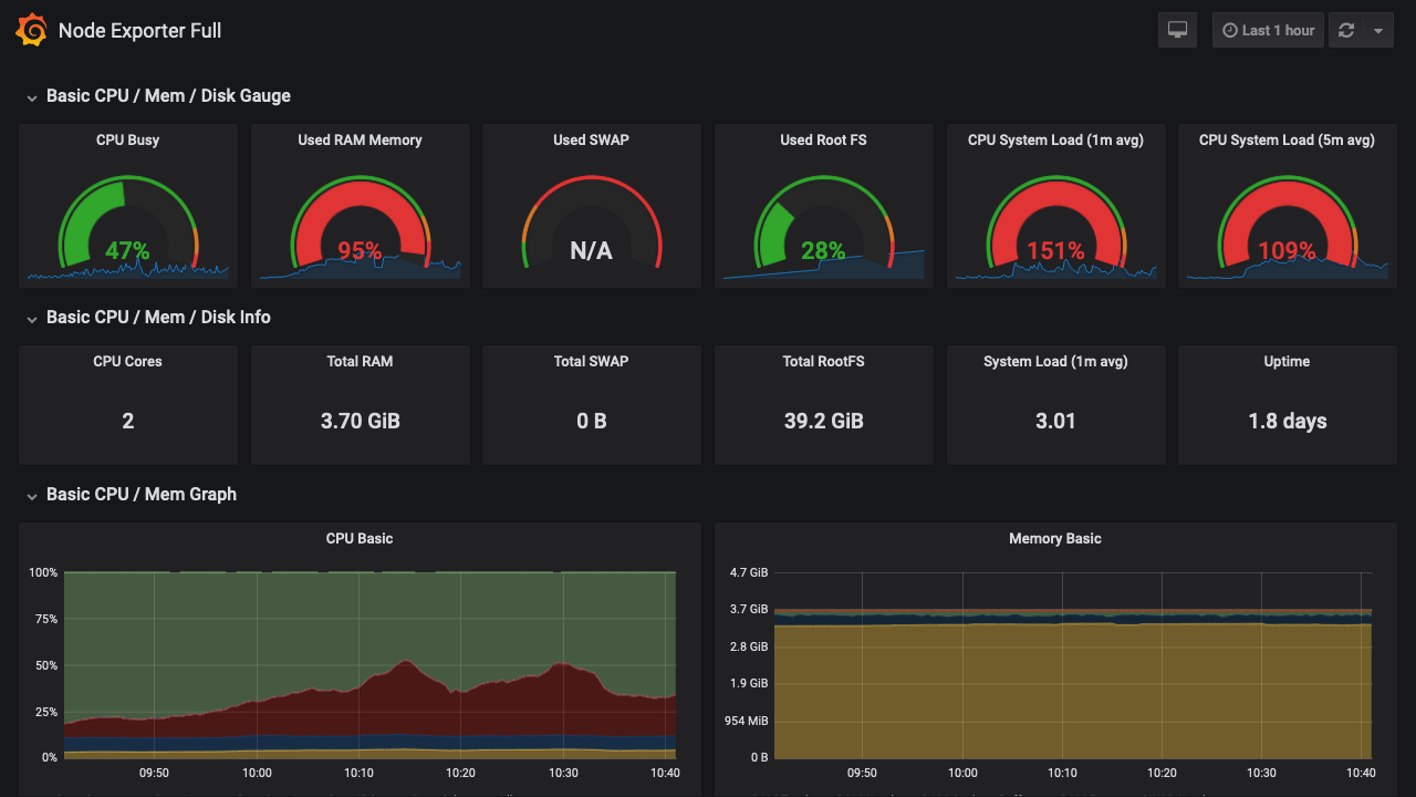
  • 点击 所在节点监控

    可查看所在节点的资源使用情况监控信息

image-20190718104156232

查看中间件层监控信息

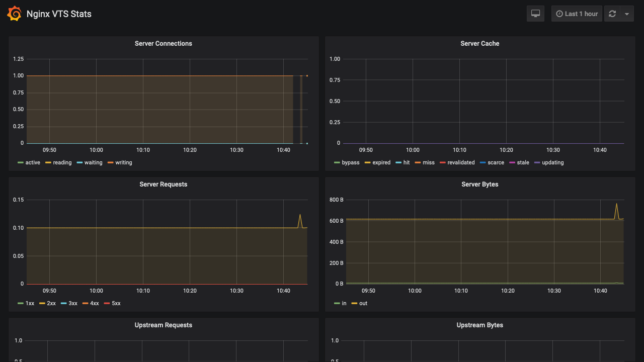
查看 Nginx 监控

  • 点击 Nginx 监控

image-20190718104729472

查看 MySQL 监控

  • 返回 example 名称空间
  • 点击 持久层 / example db
  • 点击 MySQL 监控

image-20190718105420599

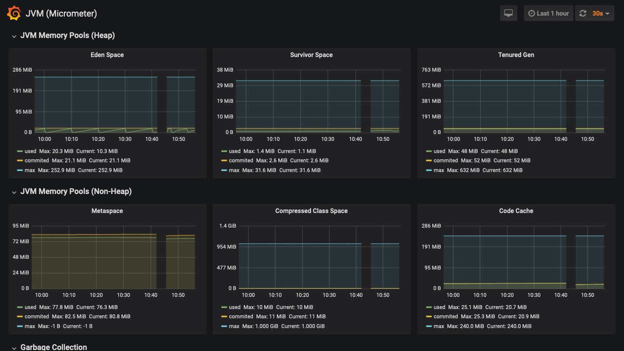
查看 JVM 监控

  • 返回 example 名称空间
  • 点击 微服务层 / example
  • 点击 Java 虚拟机监控

image-20190718105641651

查看链路追踪监控信息

  • 微服务层 / example 中点击 链路追踪

image-20190718120957255

image-20190718121133160